Web Siteleri Topluluğu Yönetimi
Farklı birim, marka ve domain’lere ait tüm web sitelerini; içerik, tasarım, SEO ve ziyaretçi analitiğiyle birlikte tek merkezden yöneten kurumsal multi-site yönetim platformu.

Web Siteleri Topluluğu Yönetim Modülüne Genel Bakış
Kurumun bünyesindeki fakülte, enstitü, bölüm, spor kulübü, etkinlik ve alt marka sitelerini tek bir merkezi panelden yönetmenizi sağlar. İçerik tutarlılığı, marka bütünlüğü ve güncelleme hızını artırırken, operasyonel yükü önemli ölçüde azaltır.
Merkezi Yönetim Paneli
Tüm domain ve alt siteler; sayfalar, menüler, modüller, medya içerikleri ve kullanıcı yetkileriyle birlikte tek yönetim panelinden kontrol edilir.
Tutarlı Kurumsal Kimlik
Şablon, renk, tipografi ve bileşen kütüphanesi sayesinde; tüm sitelerde aynı kurumsal görünüm ve kullanıcı deneyimi korunur.
Veri Senkronizasyonu
Kurumsal haberler, duyurular, etkinlikler ve belirli dinamik içerikler, seçilen alt sitelerle senkronize edilerek bilgi tutarsızlığı önlenir.
Gelişmiş SEO & İstatistik
Domain bazlı SEO ayarları, meta yönetimi ve ülke, il, sayfa, dil bazlı ziyaretçi analitiği ile dijital görünürlüğünüzü sürekli iyileştirmenizi sağlar.
Mimari ve Çoklu Site Yapısı
Spor ve etkinlik tabanlı web sitelerinden kurumsal portallara kadar; tüm siteleri aynı çekirdek altyapı üzerinde, multi-tenant yapıda çalıştırır.
Merkezi CMS Çekirdeği
- Sayfa yönetimi, modül yönetimi, bileşen kütüphanesi
- Duyuru, haber, etkinlik, galeri, sertifika, breadcrumb yönetimi
- Çoklu domain desteği, site bazlı tema ve yapılandırma
Multi-Site & Multi-Domain
- İstenildiği kadar domain ve alt domaini tek panelden yönetme
- Site başına özel menü, içerik hiyerarşisi ve modül kombinasyonları
- Ortak içerik havuzu + siteye özel içerikler için esnek yapı
Veri Senkronizasyon Katmanı
- Merkezi duyuruların seçili sitelere otomatik yansıması
- Etkinliklerin ilgili spor veya akademik sitelere dağıtılması
- Paylaşımlı bileşenler (footer, üst menü, KVKK, aydınlatma vb.)
Güvenlik & Yetkilendirme
- Rol tabanlı yetki (Süper Admin, Site Admini, Editör, Görüntüleyici)
- Site bazlı kullanıcı kısıtları ve işlem logları
- SSL, KVKK uyumlu veri ve erişim mimarisi
İçerik ve Yayın Akışı
Yeni site açılışından, içerik üretimi, onay akışı ve yayına almaya kadar tüm süreci standartlaştırır ve denetlenebilir hale getirir.
-
1. Site Tanımlama
Yeni domain/alt site kaydı, marka ve birim ilişkilendirmesi, temel şablon ve tema seçimi.
-
2. Navigasyon & Sayfa Kurgusu
Üst menü, alt menü, breadcrumb ve sayfa hiyerarşisinin belirlenmesi.
-
3. İçerik Üretimi & Modül Kullanımı
Haber, etkinlik, galeri, sertifika, kariyer, fuar, medya gibi modüllerin sayfalara bağlanması.
-
4. Onay Akışı & Yayınlama
Editör → Site Admini → Yayın akışı ile içerik onayı ve versiyon yönetimi.
-
5. İzleme & İyileştirme
Ziyaretçi istatistikleri, en çok okunan içerikler, en çok kullanılan diller ve trafiğe göre içerik stratejisinin sürekli güncellenmesi.
Roller, Yetkiler ve Çalışma Modeli
Merkezde kurumsal iletişim/bilgi işlem; sahada birim ve alt markalar için rahat, güvenli ve kontrollü bir içerik yönetim modeli sunar.
- Tüm domain ve sitelerin teknik ve yapısal yönetimi
- Şablon, tema, bileşen ve modül yetkilendirmeleri
- Rollerin, kullanıcıların ve entegrasyonların yönetimi
- Kendi sitesinin menü, sayfa ve içerik yapısından sorumlu
- Editörlerin içeriklerini kontrol eder, yayına alır veya iade eder
- Kendi sitesine özel modül ve blokların yapılandırmasını yönetir
- Haber, etkinlik, duyuru, sayfa içeriği ve galeri oluşturma
- Onaya gönderme, taslak ve versiyon yönetimi
- Görsel, doküman ve medya yükleme süreçlerinin yönetimi
- Domain, SSL, DNS ve barındırma süreçlerinin yönetimi
- Harici sistemlerle (ERP, öğrenci işleri, etkinlik modülleri vb.) entegrasyon
- Performans, güvenlik ve yedekleme yönetimi
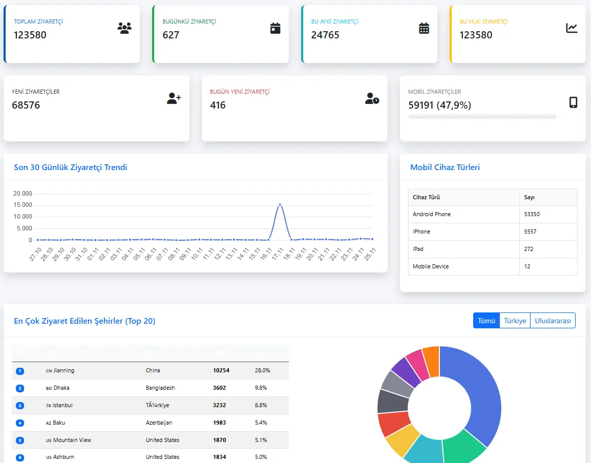
SEO, Ziyaretçi İstatistikleri ve Dijital Analitik
Tüm sitelerde güçlü bir SEO altyapısı, Google Analytics/Tag Manager entegrasyonu ve kurumunuzun dijital nabzını tutan ziyaretçi panoları sunar.
SEO Yapı Taşları
Sayfa başlıkları, meta açıklamaları, URL yapısı, şema işaretlemeleri ve dil etiketleri için standartlara uygun altyapı.
Ziyaretçi Haritası
Ülke, bölge, il bazında ziyaretçi dağılımları; hangi lokasyonlardan, hangi sitelere ve sayfalara daha fazla trafik geldiğini gösterir.
İçerik Performansı
En çok ziyaret edilen sayfalar, en çok okunan haberler, en çok görüntülenen ürün ve içerikler; karar destek için hazır raporlar.
Dil & Kullanım Analizi
Hangi dillerin daha çok kullanıldığı, dil bazlı oturum ve etkileşim oranları; çok dilli stratejinizi besleyen analitik altyapı.
Entegrasyon, Modüler Yapı ve Geleceğe Açık Mimari
Web Siteleri Topluluğu Yönetimi, TOKU platformundaki diğer modüllerle (Etkinlik, Turnuva, Eğitim Yönetimi, Mezun Bilgi Sistemi vb.) doğal olarak entegre çalışır.
Etkinlik & Turnuva Entegrasyonu
- Zirve, kongre, seminer, spor organizasyonları için dinamik etkinlik sayfaları
- Program akışı, konuşmacılar, kayıt formları ve sonuç/sonuç tablolarının otomatik yayını
Eğitim & Mezun Modülleri
- Kurs ve eğitim yönetimi, başvuru formları ve duyuruların ilgili sitelere yansıtılması
- Mezun bilgi sistemi ile kariyer, iş ilanı ve etkinlik entegrasyonu
Kurumsal Tedarikçi & Müşteri Portalları
- Tedarikçi ve müşteri formları, başvuru süreçleri ve bilgi güncellemenin web üzerinden yürütülmesi
- Telefon rehberi, iletişim ve başvuru modülleriyle bütünleşik yapı
Açık API & Genişleme
- Dış sistemler için JSON/Web API entegrasyon imkânı
- Yeni modül eklenebilir, var olan modüller site bazında konfigüre edilebilir
Galeri
Çoklu site yönetim paneli, sayfa düzenleyici, menü yönetimi ve ziyaretçi analitiği ekranlarından örnekler.
Sık Sorulan Sorular
Teorik olarak sınır yoktur. Üniversite, belediye, holding veya federasyon yapılarında onlarca domain ve yüzlerce alt siteyi tek TOKU paneli üzerinden yönetebilirsiniz. Her site için tema, içerik ve yetki yapısı ayrı ayrı tanımlanabilir.
Önce mevcut sitelerdeki sayfa yapısı, içerik türleri ve URL’ler analiz edilir. Sonrasında yeni şablonlara karşılık gelecek sayfa ve modüller tanımlanır. İçerikler toplu import ile taşınabilir; kritik sayfalar SEO kaybı olmadan yönlendirmelerle korunur.
Hayır. Kurumsal renk, font, logo kullanımı ve temel şablonlar Süper Admin tarafından merkezi olarak yönetilir. Site Adminleri içerik ve görsel güncellemesi yapabilir ancak kurumsal kimliği bozacak temel alanlara müdahale edemez.